← Back to All Solutions

Food & Beverage Solutions

Food & Beverage industry leverages automation systems to ensure quality of ingredients and efficient food manufacturing processes.

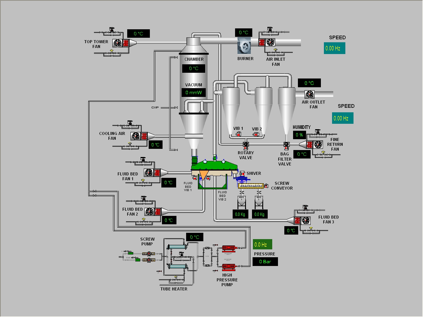
Instant Coffee Spray Dryer

Spray Dryer & Extraction Systems

  • Precise temperature control with PID feedback
  • Monitoring of spray and feeding systems
  • Deployed for instant coffee and coconut powder production

Implemented Projects

Multiple machines in Singapore & Malaysia using GE PLC, Hakko and Proface Touch Screens.

Extraction System Coconut Powder Dryer